Skip to content

Detect network connection problems by measuring ping response times of selected servers, runs in Kubernetes or a plain Docker container

License

Notifications You must be signed in to change notification settings

dNationCloud/ping

Folders and files

NameName
Last commit message
Last commit date

Latest commit

 

History

107 Commits
 
 
 
 
 
 
 
 
 
 
 
 
 
 
 
 
 
 
 
 

alt text

License Artifact HUB

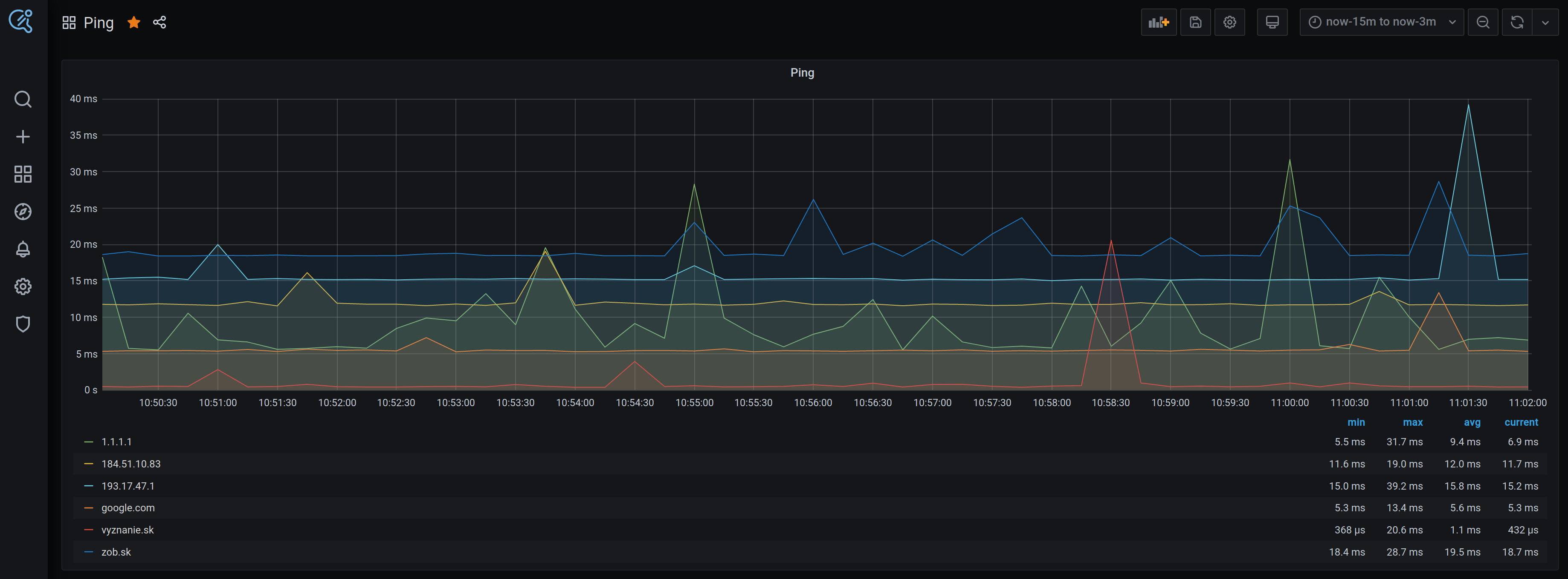
dNation Ping detects network connection problems by measuring ping response times of selected servers every 15 seconds. Runs inside Kubernetes cluster or on a single machine (within a docker container).

alt text

Installation

For more information about dNation Ping deployment in docker, please read dNation Ping in Docker.

For more information about dNation Ping Helm Chart, please read dNation Ping Helm Chart.

Contribution guidelines

If you want to contribute, please read following:

  1. Contribution Guidelines
  2. Code of Conduct
  3. How To simplify your local development

Credits

Following projects are used (alphabetical order):

Contact

See dNation Contact Page.

About

Detect network connection problems by measuring ping response times of selected servers, runs in Kubernetes or a plain Docker container

Topics

Resources

License

Code of conduct

Contributing

Stars

Watchers

Forks

Contributors 5

Languages